YField Blog

기술 인사이트

AI, 클라우드, 소프트웨어 개발에 관한 YField팀의 실무 경험과 기술 인사이트를
공유합니다.

AI Agent 챗봇을 활용한 고객 서비스 혁신: 유통/이커머스 경영자를 위한 전략 가이드

AI Agent 챗봇을 활용한 고객 서비스 혁신: 유통/이커머스 경영자를 위한 전략 가이드

고객이 새벽 2시에 주문 변경을 요청합니다. 반품 절차를 묻고, 자신에게 맞는 상품 추천까지 원합니다. 기존 고객센터 운영 방식으로는 이 모든 요구를 실시간으로 충족하기 어렵습니다. AI Agent 챗봇은 이 구조적 한계에 대한 해답으로 부상하고 있습니다. 2026년 현재, AI Agent는 고객의 의도를 스스로 파악하고, 필요한 정보를 탐색하며, 주문 변경이나 환불 처리까지 자율적으로 수행하는 단계에 이르렀습니다. 단순한 FAQ 봇이 아니라 실제 업무를 처리하는 자율형 에이전트로의 전환, 이것이 유통/이커머스 기업이 주목해야 할 핵심 변화입니다. 1. AI Agent vs. 기존 챗봇: 무엇이 본질적으로 다른가 기존 규칙 기반 챗봇은 "입력 -> 키워드 매칭 -> 출력"의 단순 흐름이었습니다. AI Agent는 "이해 -> 추론 -> 계획 -> 실행 -> 학습"의 복합적 처리 과정을 거칩니다. 구체적인 차이를 예시로 보면, 고객이 "지난주에 산 운동화가 좀 큰데, 교환하고

|11 min read
제조업의 미래는 데이터에서 시작된다: AI와 데이터 파이프라인 통합 전략

제조업의 미래는 데이터에서 시작된다: AI와 데이터 파이프라인 통합 전략

도입 지난 10년간 제조업은 극적인 변화를 겪었습니다. 아날로그 공정에서 디지털로의 전환, IoT 센서의 보급, 클라우드 인프라의 구축 등이 이루어졌습니다. 그러나 진정한 의미의 지능형 제조로의 진화는 아직 시작 단계입니다. 제조업의 진정한 미래는 기술 자체에 있지 않습니다. 그것은 데이터입니다. 구체적으로 말하면, 데이터를 수집하고, 활용하고, 학습하는 체계적인 시스템에 있습니다. 이 글에서는 제조 기업이 AI와 데이터 파이프라인을 전략적으로 통합하여 미래의 경쟁력을 확보하는 방법을 상세히 살펴보겠습니다. 1부: 데이터 중심 제조의 시대 제조업이 직면한 새로운 현실 전 세계 제조업은 세 가지 큰 압박에 직면해 있습니다. 첫째, 고객 요구의 다양화입니다. 과거에는 대량 생산이 경쟁력이었다면, 지금은 맞춤형 생산이 요구됩니다. 시장은 더 빨라졌고, 변화는 더 빈번해졌습니다. 기업은 고객의 변화하는 요구에 신속하게 대응해야 합니다. 둘째, 운영 효율성의 한계입니다. 전통

|18 min read
버티컬 AI(Vertical AI) 구축 가이드: 산업별 성공 사례와 핵심 전략

버티컬 AI(Vertical AI) 구축 가이드: 산업별 성공 사례와 핵심 전략

AI 기술이 성숙해지면서, 범용 AI에서 특정 산업에 특화된 버티컬 AI로의 전환이 가속화되고 있습니다. YField는 이러한 트렌드를 주목하며, 실제로 성공한 버티컬 AI 사례들을 분석하고 구축 방법론을 정리했습니다. 버티컬 AI란 무엇인가 버티컬 AI는 특정 산업이나 도메인에 깊이 특화된 AI 솔루션입니다. 범용 AI가 넓고 얕은 지식을 제공한다면, 버티컬 AI는 좁지만 깊은 전문성으로 실질적인 비즈니스 가치를 창출합니다. 왜 지금 버티컬 AI인가 범용 AI 모델의 한계가 명확해지면서, 산업별 특수성을 반영한 전문화된 솔루션의 필요성이 커지고 있습니다. 의료, 법률, 금융 등 전문 분야에서는 일반적인 AI보다 도메인 지식을 갖춘 AI가 훨씬 높은 정확도와 신뢰성을 보여줍니다. 산업별 성공 사례 분석 의료: 진단의 정확성을 높이다 PathAI는 병리학 이미지 분석에 특화된 AI로, 수백만 개의 조직 병리 슬라이드를 학습하여 암 진단의 정확도를 크게 향상시켰습니다

|11 min read
컨텍스트 엔지니어링이란?

컨텍스트 엔지니어링이란?

새로운 패러다임의 등장 AI 개발 분야에서 '프롬프트 엔지니어링'이라는 용어는 이미 익숙합니다. 하지만 최근 Anthropic이 발표한 연구에 따르면, AI 에이전트 개발의 새로운 표준으로 **컨텍스트 엔지니어링(Context Engineering)**이 부상하고 있습니다. 이는 단순히 AI에게 어떻게 질문할 것인가를 넘어서, AI가 작업을 수행하는 동안 필요한 정보를 어떻게 관리하고 제공할 것인가에 초점을 맞춘 접근법입니다. 컨텍스트 엔지니어링의 핵심 개념 컨텍스트 엔지니어링은 AI 에이전트가 작업을 수행하는 동안 접근하는 정보(컨텍스트)를 신중하게 선별하고 관리하는 방법론입니다. 모든 AI 모델은 한 번에 처리할 수 있는 정보량에 제한이 있습니다. 이러한 제약 속에서 AI가 최적의 성능을 발휘하도록 하려면, 컨텍스트를 효과적으로 설계하고 관리해야 합니다. 이는 마치 사람이 복잡한 업무를 처리할 때와 유사합니다. 우리는 모든 정보를 한꺼번에 기억하지 못하기 때문에, 메모를

|6 min read
구글의 나노 바나나(Nano Banana)가 혁명이 이유?

구글의 나노 바나나(Nano Banana)가 혁명이 이유?

“구글의 나노 바나나(Nano Banana)”가 ‘혁명’으로 평가받는 데에는 여러 기술적·실용적 이유가 있어요. 다만 아직 공개된 정보가 제한적이라, 아래는 현재 알려진 내용 + 가능성 있는 영향들을 바탕으로 한 분석이에요. 나노 바나나(Nano Banana)란? * 나노 바나나는 구글 딥마인드(DeepMind) 가 개발한 Gemini 2.5 Flash Image 모델의 코드네임 중 하나예요. (Royfactory) * 이미지 생성 및 편집 기능이 통합된 모델로, 텍스트 프롬프트만으로도 세밀한 이미지 편집을 지원한다는 점이 특징이에요. (Royfactory) * 이미지 기반 보정, 스타일 유지, 멀티 이미지 병합, 맥락 인식 등이 가능한 것으로 보이고 있어요. (Royfactory) * 또한 모든 출력 이미지에는 SynthID 워터마크가 삽입된다고 알려졌고, 과금 체계나 API 접근성도 명확히 설계된다는 언급이 있어요. (Royfactory) 왜 ‘혁명’으로 불리는가

|5 min read
기업의 AI 챗봇 도입의 필요성

기업의 AI 챗봇 도입의 필요성

1. AI 챗봇이란 무엇인가 AI 챗봇은 인공지능(AI)을 활용하여 사용자의 질문이나 요청을 이해하고, 대화 형태로 적절한 응답을 제공하는 소프트웨어입니다. 단순한 규칙 기반 응답에서부터 복잡한 학습과 추론을 포함한 지능형 응대까지 다양한 수준으로 구현될 수 있으며, 기업의 목적과 고객 응대 환경에 맞춰 유연하게 적용될 수 있습니다. 2. 타겟 및 주요 문제 정의 타겟(산업/직군)핵심 문제(1~2개)현행 대체수단해결 필요성금융(은행, 보험, 증권)- 고객 문의량 폭증으로 상담 인력 부족 - 복잡한 금융 상품 안내에 따른 시간 소모- 콜센터 인력 확충 - FAQ 게시판 운영인력 중심 운영은 비용 부담 ↑, 대기시간 증가 → 고객 불만 확대. 챗봇은 24시간 상담 가능 + 복잡한 상품 안내 자동화로 경쟁력 확보이커머스/리테일- 주문/배송/반품 관련 반복 문의 급증 - 개인화된 상품 추천 필요- 고객센터 인력 운영 - 이메일/게시판 답변반복 업무 과부하로 고객 응답 지연. 개인

|4 min read
Stable Diffusion 모델이 왜 중요한가?

Stable Diffusion 모델이 왜 중요한가?

Stable Diffusion 모델이 중요한 이유를 단계적으로 분석해보겠습니다. 1. 기술적 혁신 측면 잠재 공간(Latent Space) 활용 * 기존 GAN 모델들과 달리 고해상도 이미지를 직접 생성하지 않고, 압축된 잠재 공간에서 작업 * 이를 통해 계산 비용을 크게 줄이면서도 고품질 이미지 생성 가능 * VAE(Variational Autoencoder)를 통해 이미지를 잠재 표현으로 압축하고 다시 복원 확산 과정(Diffusion Process)의 개선 * 노이즈에서 점진적으로 이미지를 복원하는 방식 * 안정적이고 예측 가능한 학습 과정 * 기존 GAN의 모드 붕괴나 학습 불안정성 문제 해결 2. 접근성과 민주화 오픈소스 공개 * 모델 가중치와 코드가 완전히 공개됨 * 연구자와 개발자들이 자유롭게 활용하고 개선 가능 * 상업적 제약 없이 다양한 응용 프로그램 개발 촉진 합리적인 하드웨어 요구사항 * 소비자급 GPU에서도 실행 가능 *

|3 min read
생성형 AI에서  Tool 이 중요한 이유

생성형 AI에서 Tool 이 중요한 이유

생성형 AI에서 Tool이 중요한 이유를 단계적으로 설명하겠습니다. 1. 생성형 AI의 근본적 한계 생성형 AI는 훈련 데이터를 기반으로 패턴을 학습하여 텍스트를 생성합니다. 이로 인해 다음과 같은 제약이 있습니다: * 지식 단절점(Knowledge Cutoff): 특정 시점까지의 데이터로만 학습되어 최신 정보를 알 수 없음 * 실시간 데이터 접근 불가: 현재 날씨, 주가, 뉴스 등 실시간 정보에 접근할 수 없음 * 외부 시스템과의 상호작용 불가: 이메일 발송, 파일 생성, 데이터베이스 조회 등 실제 작업 수행 불가 * 복잡한 연산의 정확도 문제: 대규모 수치 계산이나 데이터 분석에서 오류 발생 가능 2. Tool이 해결하는 문제들 정보의 최신성 확보 * 웹 검색 도구를 통해 최신 뉴스, 연구 결과, 시장 동향 등을 실시간으로 확인 * 지식 단절점 이후의 사건이나 변화된 정보를 정확하게 제공 정확한 연산 및 분석 * 계산 도구를 통해 복잡한 수학적

|4 min read
인프라 이전 전략 가이드: 온프레미스에서 클라우드까지 모든 고려사항

인프라 이전 전략 가이드: 온프레미스에서 클라우드까지 모든 고려사항

들어가며 👋 안녕하세요. 와이필드의 Alex입니다. 와이필드에서는 다양한 환경에서 수많은 인프라 이전 프로젝트를 경험해 왔습니다. 온프레미스에서 퍼블릭 클라우드로, 클라우드에서 다른 클라우드로, 혹은 클라우드에서 다시 하이브리드 환경으로 회귀하는 사례까지도 보았습니다. 이런 여정을 함께하며 우리가 확신하게 된 한 가지가 있습니다. “인프라 이전은 단순한 기술 작업이 아니라, 조직 전체의 사고방식과 전략이 바뀌는 일”이라는 점입니다. 이 글은 AWS, GCP, Azure 같은 특정 클라우드나 도구에 집중하지 않습니다. 당장 어떤 기술을 쓸지보다 ‘왜, 무엇을, 어떻게 바꿔야 하는가’를 먼저 고민해야 하기에, 지금 인프라 이전을 준비 중인 모든 이들에게 꼭 전하고 싶은 이야기로 시작해보려고 합니다. 1. 인프라 이전, 왜 하려고 하나요? 처음부터 무엇을 어떻게 이전할지만 고민하는 경우가 많습니다. 그러나 더 중요한 질문은 “왜 이전하려는가”입니다. 클라우드 이전을 계획

|6 min read
일본 진출 시 마이넘버 관리 어떻게 해야 할까?

일본 진출 시 마이넘버 관리 어떻게 해야 할까?

마이넘버란? 마이넘버(My Number)는 일본의 개인식별번호 시스템으로, 모든 일본 거주자에게 부여되는 12자리 고유번호입니다. 2016년부터 본격 시행되어 금융, 세무, 사회보장 분야에서 필수적으로 활용되고 있습니다. 일본의 핀테크 서비스들은 대부분 마이넘버를 저장하는 정책을 꼭 수립해야 합니다. 핀테크 서비스에서의 활용 신원확인 강화: 마이넘버카드를 통한 본인인증으로 KYC(고객신원확인) 프로세스를 간소화할 수 있습니다. 특히 온라인 계좌개설이나 대출 서비스에서 효과적입니다. 세무 연계: 투자, 암호화폐 거래 등에서 발생하는 소득을 자동으로 세무당국에 보고하는 시스템과 연동에 필수적으로 사용합니다. 핵심 준수사항 수집 제한: 마이넘버는 법정 목적 외에는 수집할 수 없습니다. 금융 서비스의 경우 계좌개설, 세무보고 등 명확한 법적 근거가 있을 때만 가능합니다. 보안 요구사항: * 암호화 저장 의무 * 접근권한 엄격 관리 * 정기적 보안점검 실시 * 데이터

|5 min read
Kubeflow를 활용한 MLOps: 산업 현장에서 AI 파운데이션 모델 운영하기

Kubeflow를 활용한 MLOps: 산업 현장에서 AI 파운데이션 모델 운영하기

MLOps와 Kubeflow의 핵심 가치 2025년 현재, AI 파운데이션 모델의 산업 현장 도입이 급속도로 확산되면서 MLOps(Machine Learning Operations)의 중요성이 부각되고 있습니다. MLOps는 머신러닝 모델의 개발부터 배포, 운영까지 전체 라이프사이클을 자동화하고 체계적으로 관리하는 방법론입니다. Kubeflow는 쿠버네티스 기반의 오픈소스 MLOps 플랫폼으로, 머신러닝 워크플로우의 모든 단계를 통합 관리할 수 있는 엔드투엔드 솔루션을 제공합니다. 클라우드 네이티브 아키텍처와 컴포넌트 기반 설계를 통해 확장성과 재사용성을 보장합니다. 핵심 컴포넌트와 기능 Kubeflow Pipelines: 머신러닝 워크플로우를 DAG(방향성 비순환 그래프) 형태로 구성하여 자동화된 파이프라인을 구축합니다. 컴포넌트 재사용과 실험 추적을 통해 개발 효율성을 높입니다. Training Operators: TensorFlow, PyTorch 등 다양한 프레임워

|4 min read
안정적으로 SaaS 서비스를 만드는 방법

안정적으로 SaaS 서비스를 만드는 방법

SaaS 서비스를 운영하다 보면 정말 많은 기술적인 문제들을 만나게 됩니다. "로컬에서는 잘 돌아가는데 서버에서는 왜 안 될까?", "설정은 어디에 어떻게 관리해야 하지?", "갑자기 트래픽이 늘어나면 어떻게 대응하지?" 같은 고민들 말이에요. 이런 문제들을 덜 겪기 위해 2011년 Heroku 개발자들이 "도대체 어떻게 하면 서버에서도 잘 돌아가는 앱을 만들 수 있을까?"를 고민하며 정리한 12가지 원칙이 바로 The Twelve-Factor App입니다. 복잡해 보이지만 사실 우리가 개발하면서 자연스럽게 마주치는 문제들을 체계적으로 정리한 것뿐이에요. 왜 알아야 할까? 요즘 개발 환경을 보면 Docker, 쿠버네티스, 마이크로서비스 등등... 뭔가 복잡해 보이는 용어들이 많죠? 하지만 이 모든 것들의 기본 철학이 바로 Twelve-Factor App에서 나왔어요. 이 원칙들을 이해하면 현대 개발 생태계가 왜 이렇게 돌아가는지 감이 올 거예요. 12가지 원칙 쉽게 이해하

|7 min read
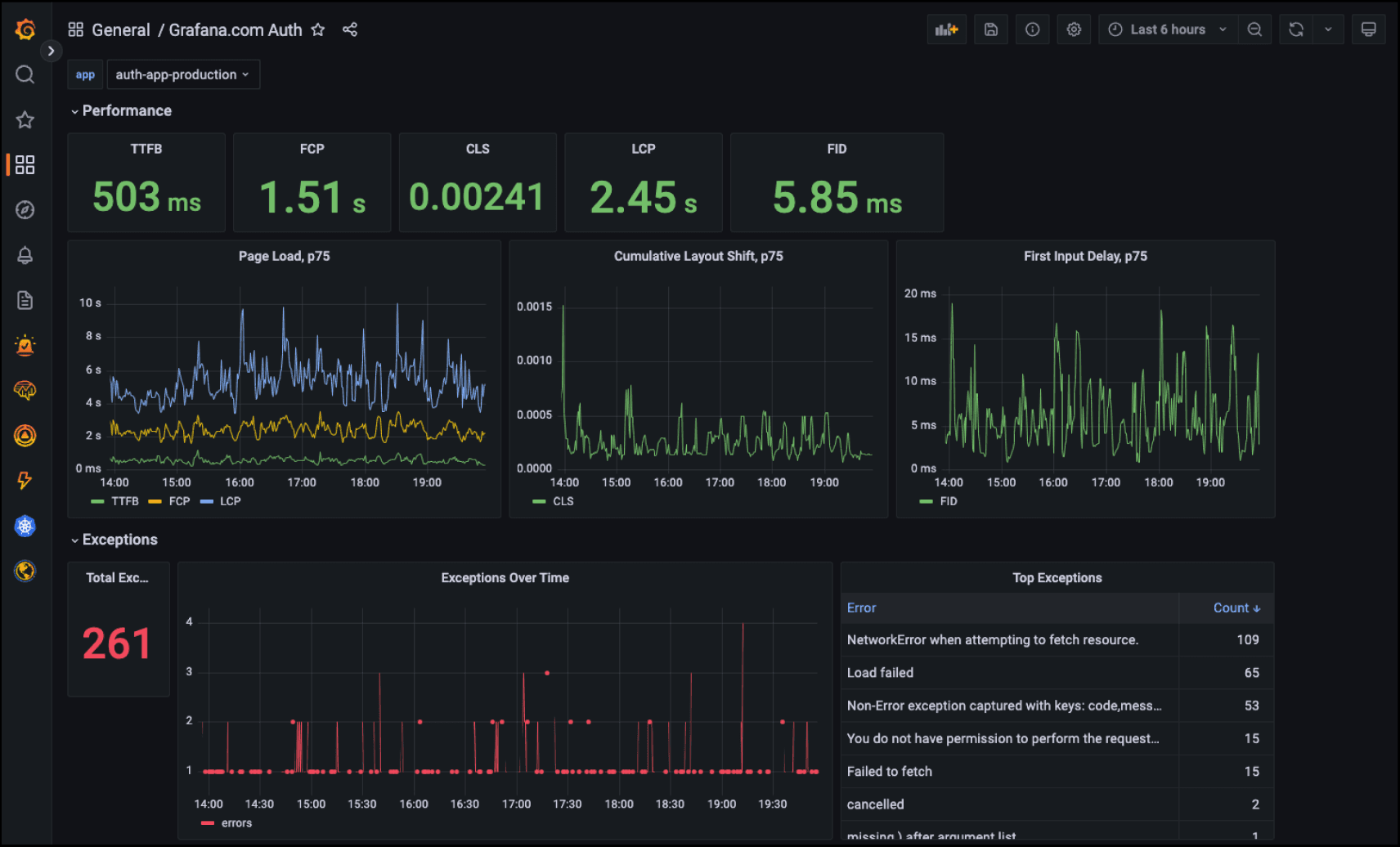
Grafana Faro로 React/TypeScript 프론트엔드 모니터링하기

Grafana Faro로 React/TypeScript 프론트엔드 모니터링하기

프론트엔드 애플리케이션의 성능과 사용자 경험을 실시간으로 모니터링하는 것은 현대 웹 개발에서 필수적입니다. Grafana Faro는 실시간 사용자 모니터링(RUM, Real User Monitoring)을 위한 오픈소스 웹 SDK로, 프론트엔드 애플리케이션의 성능, 에러, 사용자 행동을 효과적으로 추적할 수 있게 해줍니다. 이 글에서는 React와 TypeScript 환경에서 Grafana Faro를 설정하고 활용하는 방법을 단계별로 알아보겠습니다. Grafana Faro의 주요 기능 * 실시간 에러 트래킹: JavaScript 에러와 예외 상황을 실시간으로 수집 * 성능 모니터링: 페이지 로딩 시간, 리소스 사용량 등 성능 지표 추적 * 사용자 세션 추적: 사용자의 클릭, 네비게이션 등 행동 패턴 분석 * 커스텀 이벤트: 비즈니스 로직에 맞는 커스텀 메트릭 수집 * Grafana 대시보드 연동: 수집된 데이터를 시각화하여 모니터링 1. 설치 및 초기 설정 패

|7 min read
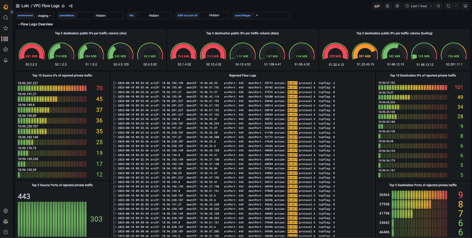
LGTM 스택으로 살펴보는 로그의 중요성: 현대 시스템 운영의 핵심

LGTM 스택으로 살펴보는 로그의 중요성: 현대 시스템 운영의 핵심

현대의 분산 시스템에서 "무엇이 일어나고 있는지"를 아는 것은 생존의 문제입니다. 서비스가 갑자기 느려졌을 때, 에러율이 급증했을 때, 혹은 사용자가 "뭔가 이상해요"라고 신고했을 때, 우리는 어떻게 문제를 찾아낼 수 있을까요? 바로 여기서 로그(Log)의 진정한 가치가 드러납니다. 오늘은 Grafana의 LGTM 스택(Loki, Grafana, Tempo, Mimir)을 중심으로 로그가 왜 현대 시스템 운영에서 절대 빠질 수 없는 요소인지 살펴보겠습니다. LGTM 스택이란? LGTM 스택은 Grafana Labs에서 제공하는 통합 관찰성(Observability) 솔루션입니다: * Loki: 로그 집계 및 검색 * Grafana: 통합 시각화 대시보드 * Tempo: 분산 추적(Distributed Tracing) * Mimir: 메트릭 저장 및 쿼리 이 스택이 주목받는 이유는 단순히 도구들을 묶어놓은 것이 아니라, 관찰성의 세 가지 기둥(로그, 메트릭, 트레이스

|7 min read
왜 Observability 가 중요한가요?

왜 Observability 가 중요한가요?

현대 소프트웨어 시스템의 필수 요소 서론: 복잡성의 시대 현대의 소프트웨어 시스템은 과거와는 비교할 수 없을 정도로 복잡해졌습니다. 마이크로서비스 아키텍처, 클라우드 네이티브 환경, 분산 시스템이 표준이 된 지금, 시스템의 내부 상태를 이해하는 것은 점점 더 어려워지고 있습니다. 이러한 맥락에서 **Observability(관찰가능성)**는 단순한 선택이 아닌 필수 요소로 자리 잡았습니다. Observability란 무엇인가? Observability는 시스템의 외부 출력을 통해 내부 상태를 얼마나 잘 이해할 수 있는지를 나타내는 개념입니다. 제어 이론에서 유래된 이 용어는, 소프트웨어 엔지니어링에서는 시스템이 생성하는 데이터를 통해 시스템의 동작을 이해하고 문제를 진단할 수 있는 능력을 의미합니다. 전통적인 모니터링이 "무엇이 잘못되었는가?"라는 질문에 답한다면, Observability는 "왜 잘못되었는가?"와 "어떻게 고칠 수 있는가?"라는 더 깊은 질문에 답할 수

|8 min read
n8n vs Make: 2025년 워크플로우 자동화 도구 완전 비교

n8n vs Make: 2025년 워크플로우 자동화 도구 완전 비교

워크플로우 자동화는 더 이상 선택이 아닌 필수가 되었습니다. 반복적인 업무를 자동화하고, 여러 앱을 연결하며, 업무 효율성을 극대화하는 것은 모든 조직이 당면한 핵심 과제입니다. 이 글에서는 2025년 현재 가장 주목받는 두 워크플로우 자동화 도구인 n8n과 Make(구 Integromat)를 심층 분석하고, 어떤 상황에서 어떤 도구를 선택해야 하는지 구체적으로 알아보겠습니다. 들어가며: 워크플로우 자동화의 새로운 패러다임 워크플로우 자동화 도구를 선택할 때 가장 중요한 것은 단순히 기능의 많고 적음이 아닙니다. 여러분의 조직이 어떤 철학을 가지고 있는지, 기술적 역량은 어느 정도인지, 그리고 미래에 어떤 방향으로 발전하고 싶은지를 명확히 이해하는 것이 선택의 핵심입니다. 2025년 현재, 워크플로우 자동화 영역에서 가장 흥미로운 변화는 바로 AI 에이전트의 통합입니다. 과거의 자동화가 단순한 "이것을 하면 저것을 해라" 식의 규칙 기반 접근이었다면, 지금은 상황을 판단하고

|17 min read
클라우드 IaaS, 어떤 서비스가 적합할까?

클라우드 IaaS, 어떤 서비스가 적합할까?

클라우드 인프라를 선택하는 것은 마치 새 집을 고르는 것과 같습니다. 겉보기에는 비슷해 보이지만, 실제로 살아보면 각각의 특성이 확연히 드러나죠. 오늘은 주요 클라우드 IaaS 서비스들의 특징을 살펴보고, 어떤 상황에서 어떤 서비스를 선택해야 할지 깊이 있게 분석해보겠습니다. 클라우드 IaaS 선택의 핵심 기준 성능과 안정성 클라우드 서비스의 가장 기본적인 요소입니다. SLA(Service Level Agreement)를 꼼꼼히 확인하고, 실제 사용자들의 후기를 참고하는 것이 중요합니다. 특히 한국에서 서비스하는 경우 국내 리전의 존재 여부와 네트워크 지연시간이 critical factor가 될 수 있습니다. 비용 구조 단순히 시간당 요금만 비교하면 안 됩니다. 데이터 전송비용, 스토리지 비용, 네트워크 비용 등을 종합적으로 계산해야 합니다. 특히 트래픽이 많은 서비스라면 아웃바운드 데이터 전송 비용이 상당할 수 있어요. 확장성과 유연성 갑작스러운 트래픽 증가에

|7 min read
기업이 자신만의 LLM 서비스를 구축해야 하는 필요성

기업이 자신만의 LLM 서비스를 구축해야 하는 필요성

최근 인공지능 기술의 발전으로 대규모 언어 모델(Large Language Models, LLM)이 기업 환경에서 중요한 역할을 차지하고 있습니다. 많은 기업들이 OpenAI의 GPT와 같은 외부 LLM 서비스를 활용하고 있지만, 자체 LLM 서비스를 구축하는 것이 장기적으로 더 큰 가치를 제공할 수 있습니다. 이 글에서는 기업이 자체 LLM 서비스를 구축해야 하는 필요성과 그 이점에 대해 심층적으로 살펴보겠습니다. 자체 LLM 개발은 초기에는 상당한 투자가 필요하지만, 데이터 보안 강화, 맞춤형 솔루션 구현, 장기적 비용 절감, 그리고 외부 의존성 감소 등 여러 측면에서 기업에게 전략적 우위를 제공합니다. 데이터 보안과 프라이버시 강화 기업이 자체 LLM 서비스를 구축해야 하는 가장 중요한 이유 중 하나는 데이터 보안과 프라이버시를 보장할 수 있다는 점입니다. 외부 LLM 서비스를 이용할 경우, 기업의 민감한 정보가 제3자의 서버로 전송되어 처리됩니다. 이는 데이터 유출

|12 min read
YField 로고

YField 로고

안녕하세요. 앨리슨입니다. 이번에 Yfield 로고를 새로 만들게 되었습니다. 🔍 Background AI 기술이 빠르게 발전하고 있지만, 여전히 많은 사람들에게 "왜 AI인가?"라는 질문은 남아 있습니다. Yfield는 이 질문에 답하는 기업입니다. 각 산업의 특성과 요구를 깊이 이해하고, 그 분야에 꼭 맞는 AI 솔루션을 제공합니다. 우리는 '왜(Why)'라는 질문에서 시작해, 각 '필드(Field)'로 확장해가는 브랜드를 만들고자 했습니다. 🎯 Naming Story * Y = Why / Yes / Y-shape → 근본을 묻는 질문(Why)과 긍정적인 확신(Yes)을 동시에 담았습니다. 또한, 심볼을 회전시키면 Y가 되는 구조를 통해 직관적인 연결을 시도했습니다. * Field = 산업 분야 / 데이터 필드 → AI가 실제로 적용되는 현장(Field), 그리고 AI가 학습하는 데이터의 필드. 이중적 의미를 통해 전문성과 기술력을 함께

|4 min read
Android , IOS UI 명칭 비교

Android , IOS UI 명칭 비교

IOS, AND OS별 다른 특징과 용어들Android와 iOS의 디자인에는 각각 가이드라인이 있으며 몇 가지 주요한 차이점이 있습니다. 보통 디자이너들은 아이폰을 많이 쓰기 때문에 대부분의 가이드를 아이폰 기준에 맞춰서 작업하고 있습니다. 하지만 한국은 Android를 많이 쓰기도 하고, 주요 타겟에 맞춰 안드로이드 개발이 우선시 되야 할 때도 있고, 앱 심사 통과가 Android가 좀더 유연하기 때문에 안드로이드에 친숙해져야 합니다. 또한 경우에 따라 앱스토어의 정책으로 인해 가이드 라인에 맞춰야 할 필요가 있고, 안드로이드에서 구현이 힘든 경우도 있습니다. 일루미나리안 디자이너 중혁님이 GVW 앱 디자인 당시 더 나은 디자인 시스템에 대한 고민을 했고, 그 스터디 결과를 공유드립니다. Human Interface Guidelines | Apple Developer DocumentationThe HIG contains guidance and best practices th

|11 min read